【同鑫商學院人才盤點沙龍活動】破解制造型企業人才困局!
2025-12-10 16:29:23 瀏覽:266 咨詢電話:400-1800-278在制造業轉型升級的關鍵時期,人才困局已成為制約企業發展的核心瓶頸之一。如何精準識別人才、系統化培養梯隊、高效留存核心力量?同鑫科技商學院以一場聚焦實戰的人才盤點培訓沙龍活動,為制造型企業交出了一份“人才破局指南”。
【大咖云集,共話人才管理新范式】
2025年12月9日,為賦能企業發展,同鑫科技商學院以“輕量盤點·精準育人·高效留才”為主題,舉辦了一場聚焦制造型企業人才管理痛點的深度沙龍活動。

本次活動不僅特邀高校教授及實戰派顧問專家聯袂授課,還邀請了多家制造業資深高管共同探討,深入了解企業的人才現狀和管理需求,助力企業快速掌握人才盤點核心方法論,為企業提供了一場從理論到工具、從案例到落地的全鏈路解決方案!
丨上午場:系統化人才盤點,解鎖中小企業破局密碼
同鑫商學院顧問專家龔教授(東莞理工學院人力資源教授)以“破解制造企業人才困局”為題,直擊企業痛點,層層遞進解析人才盤點的核心邏輯,掌握人才盤點系統化路徑:

為什么需要人才盤點?——支撐戰略敏捷性、促進人效最大化、從經驗管人到科學用人,避免“錯配成本”
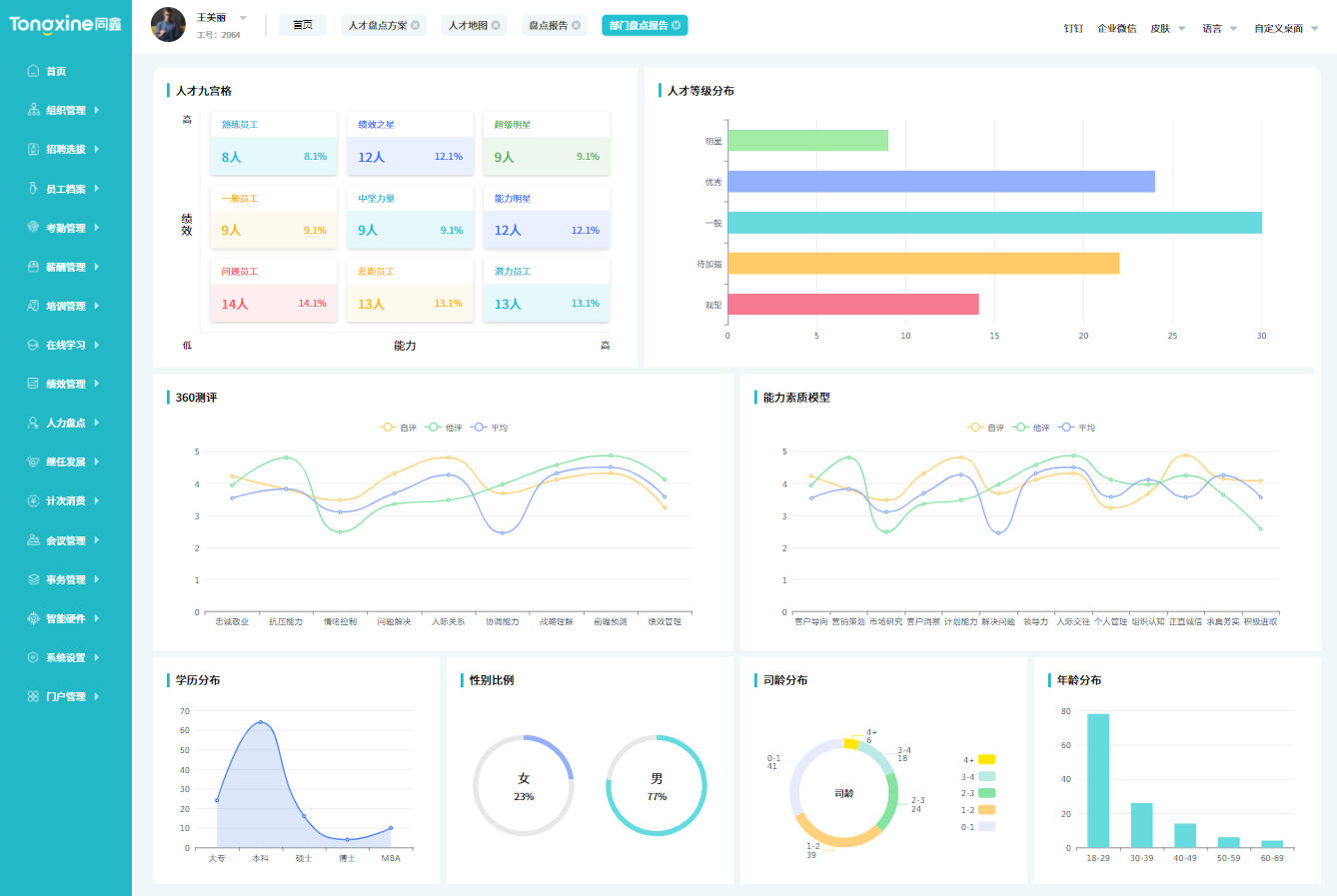
核心邏輯是什么?——以戰略解碼為起點,聚焦‘冰山模型’深層要素,通過九宮格實現人才分類管理,形成‘盤點-發展-流動-繼任’的閉環機制
如何落地?——結合同鑫人才盤點系統與真實案例,拆解“輕量化、可操作”的盤點工具包,為企業提供了如何系統化開展人才盤點的落地路徑
下午場:實戰賦能,工具+案例雙輪驅動
丨下午場:實戰賦能,工具+案例雙輪驅動
下午的培訓則由資深顧問專家唐三明老師接力進行,以“戰略視角下的人才盤點”為主題:

從企業戰略高度解構人才盤點邏輯,系統梳理人才盤點的整體思路與全流程關鍵節點,通過真實案例的復盤與總結,深度剖析人才盤點如何與業務戰略聯動,讓企業明確人才盤點如何精準匹配戰略發展,真正服務于長遠增長。
隨后,由同鑫團隊重磅展示了新一代人才盤點系統與智能測評工具,以“數字化+管理咨詢”雙引擎驅動人才管理變革:
人才盤點系統:支持多維度數據動態分析,一鍵生成人才九宮格,實現從“經驗判斷”到“數據決策”的跨越;

人才測評系統:覆蓋領導力、專業技能、性格特質等等場景測評,通過AI算法精準評估員工能力、潛力與價值觀匹配度,為人才選拔、培養提供科學依據;

標桿案例解析:以某制造業龍頭企業的轉型實踐為例,展示如何通過“HR數字化+管理咨詢”實現降本增效和人才戰略落地,現場企業紛紛表示“看到了可復制的成功路徑”;

思維碰撞:高管、專家共話人才未來

沙龍特別設置開放式交流環節,企業高管與專家顧問圍繞“人才盤點中的挑戰與應對”“數字化工具如何落地”等議題展開深度探討,專家團隊針對企業代表提出實際管理中的困惑逐一解答并給出針對性建議。
同鑫團隊也認真傾聽客戶需求,現場收集企業反饋,針對產品功能優化、服務場景拓展等提出改進方向,真正實現“以用戶需求驅動產品迭代”。
總經理戰略分享,共啟未來新篇章

活動尾聲,同鑫總經理上臺總結,回顧同鑫從單一hr系統提供商向“數字化+管理咨詢”綜合服務商的轉型歷程,并公開未來發展規劃:持續深耕制造業場景,深化AI技術應用,融入專業管理咨詢,打造更智能的人才管理生態,讓與會企業看到同鑫的成長潛力與長期合作價值。
【同鑫商學院:長期陪跑,持續賦能企業】
作為制造業數字化人才管理領域的先行者,同鑫科技始終以“提升組織績效,開發人才潛能”為使命。未來,同鑫商學院將推出更多系列培訓沙龍,覆蓋薪酬績效、組織變革、領導力發展等模塊,助力企業構建人才競爭優勢。


